上海贵龙管道有限公司—蒸汽主管疏水阀安装事项
在蒸汽管线正确疏水方案中,我们了解了主管和分支管线疏水阀的配置。
内容: 1.疏水阀位置:靠近管道还是靠近地面?
2.其它注意点
3.疏水阀安装方向:垂直还是水平?
4.其它注意点
一、疏水阀位置:靠近管道还是靠近地面?
您想知道蒸汽主管疏水阀的最佳安装位置吗?
疏水阀的入口管道其实是蒸汽主管的一个延伸,站在减少热辐射的角度,最佳的方法就是将疏水阀安装在靠近主管的位置。
然而,蒸汽主管一般都会架设在较高的位置,如果将疏水阀安装的靠近主管,将会给维护和检测带来困难。我们会很容易忽视和忘记这些位置偏僻的疏水阀,一旦这些疏水阀运行产生问题,可能在数年内我们都会任由其处于故障状态。
如果在疏水阀的安装位置附近有梯子或其它设施可以登上高处,这些情况可能会有所好转。但如果没有这些设施,我们就推荐将疏水阀安装在方便接触的位置。另外,如果疏水阀是水平安装的,那建议疏水阀和集水井连接的管道尽可能的短,这样减少热辐射损失。

靠近管道:
优点:热辐射损失
缺点:给检测和维护疏水阀带来困难,可能导致这些被遗忘的疏水阀长期处于故障状态。
靠近地面:
优点:方便维护和维修
缺点:作为蒸汽主管的延伸,向下的垂直管道越长意味着热辐射损失越多。(在不影响疏水阀运行的前提下,可以通过安装保温来减少热辐射损失)
其它注意点
当为蒸汽主管选择疏水阀时,TLV强烈推荐使用具有连续排水特性的疏水阀,例如自由浮球式。如果集水井尺寸合适,冷凝水积存不到到主管时,也可以使用其它类型的疏水阀,诸如圆盘式,倒吊桶式或压力平衡热静力式。主管不推荐使用双金属片式疏水阀,因为这种类型的疏水阀很可能导致主管内部都有冷凝水积存。尤其是疏水阀安装在靠近管道的位置时,这样的情况将会更加严重。
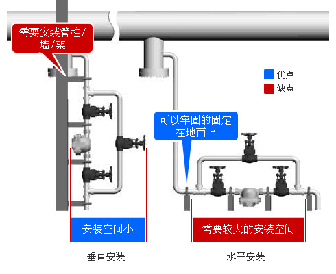
二、疏水阀安装方向:垂直还是水平?
从高架的蒸汽管道使用集水井收集冷凝水,如果受空间布局影响,可以从集水井接出管道直连一台疏水阀。垂直安装和水平安装所需要的配置都是相同的,比如需要在疏水阀的前后安装截止阀,并设置旁通,所以在靠近地面的地方安装也就意味着需要更大的面积。
但从另一方面说,如果垂直安装疏水阀,就需要足够的支撑,比如管架,用来支撑疏水阀和其它管道。另外,如果疏水阀没有牢固的固定在地面上,维护和维修就会比较困难,所以我们需要设置垂直支撑,并且将它们固定到地面上。
当疏水阀设置在接近于地面位置时,就不需要安装额外的支撑物,因为地面可以给疏水阀站足够的支撑。并且由于它们比较容易触及,因此维修和维护相对来说也较为便捷。
每种安装方式都各有其优缺点,所以请根据您现场的实际情况选择合适的类型。

垂直安装:
优点:安装空间小
缺点:需要安装管柱/墙/架。垂直安装会使维修变的困难。
水平安装:
优点:可以牢固的固定在地面上
缺点:安装需要占用更大的面积。
其它注意点
当选择某些类型的疏水阀,例如自由浮球式时,需要确认不同型号的疏水阀安装方式可能有所不同,部分型号是水平安装,而部分是垂直安装的。
